Читать книгу - "Гвардейский крейсер «Красный Кавказ». - Игорь Цветков"
Аннотация к книге "Гвардейский крейсер «Красный Кавказ». - Игорь Цветков", которую можно читать онлайн бесплатно без регистрации

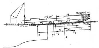
Эскиз легкого крейсера «Адмирал Лазарев» в положении 81-м шпангоутом на пороге стапеля в момент остановки при спуске 28 мая 1916 г.
R, ra , rb – реакции опоры; Р – подъемная сила крана; D – сила поддержания; Р1, P2 – силы тяжести воды в отсеках; Q – масса корпуса. Размеры в метрах
Вешкурцев сразу же приказал закрепить корабль на стапеле и начать подготовительные работы для повторного спуска. Одновременно была создана комиссия для выяснения причин остановки и выработки мер по обеспечению дальнейших спусковых работ. В состав комиссии вошли представитель завода Коромальди и офицеры ГУК Вешкурцев, Михайлов и др.
После тщательного осмотра стапеля комиссия пришла к выводу, что наиболее вероятной причиной остановки явилось резко возросшее трение спусковых полозьев о фундамент стапеля. Насалка сильно размягчилась вследствие высокой температуры воздуха и легко соскребывалась передними гранями полозьев. В результате движение крейсера тормозилось. Комиссия предложила возобновить насалку под полозьями, не вошедшими в воду, и использовать для страгивания судна имевшиеся на заводе тали с общей силой тяги 200 т, гидравлические домкраты по 200 т и буксирные суда с силой тяги 30 т [214] В техническом бюро «Руссуда» были разработаны проект сдвига крейсера с места и два пояснительных чертежа к нему.
29 и 30 мая праздновалась Троица, и работы на верфи не производились. С 31 мая по 2 июня были сняты спусковые полозья и возобновлена насалка между ними и стапелем. Последующие четыре дня ушли на подготовительные работы по установке кессонов и креплений к ним под кормовой частью крейсера. Предполагалось, что это увеличит плавучесть кормы. Наконец, 7 июня при значительном подъеме воды в реке (примерно на 1 м выше ординара) была предпринята попытка сдвинуть крейсер с помощью талей при содействии паровоза и двух 200-тонных гидравлических домкратов, но к 5 ч вечера вода спала, и попытка не удалась.
8 июня в 9 ч утра для перераспределения нагрузки два носовых отсека (8-13-й шп.) заполнили водой общей массой 350 т. Корма была приподнята плавкраном грузоподъемностью 200 т. При одновременном содействии шести домкратов общим усилием 400 т крейсер удалось сдвинуть на 3 м. Наконец в 7 ч 20 мин вечера, когда вода в реке снова поднялась (на этот раз до 2 м выше ординара), опять были пущены в ход все домкраты и тали при тяге их паровозами. В результате этих усилий крейсер стронулся с места и сошел со стапеля. Плавкран в момент окончательного спуска был убран, так как мешал движению корабля [215].
Сразу же после спуска были отмечены марки углубления: носом 2,667 м и кормой 4,111 м, что соответствовало спусковому водоизмещению 3600 т. По указанию ГУК работники завода замерили с помощью теодолита и мишени стрелку остаточного прогиба корпуса, появившуюся после спуска судна. Она составила 21 мм и оказалась на 1 мм больше, чем у крейсера «Адмирал Нахимов».
В Николаеве предстояло спустить на воду еще два крейсера, поэтому требовался более углубленный анализ причин остановки на стапеле «Адмирала Лазарева». Такой анализ сделал 21 июня 1916 г. наблюдающий за постройкой крейсеров полковник Н. И. Михайлов в своем рапорте в ГУК. «Конструкция спускового устройства, впервые принятая заводом для спусков легких крейсеров типа «Адмирал Нахимов»,- докладывал он,- по моему мнению, не дает полной уверенности в удачном спуске. Надо полагать, что при наличии отдельных полозьев, расставленных по фундаменту с большими промежутками между собой, случай остановки спускаемого судна более вероятен, чем при спуске на обычных сплошных полозьях». Михайлов обратил также внимание руководства ГУК, что при использовании отдельных полозьев неблагоприятные обстоятельства, например низкий уровень воды в реке, высокая или очень низкая температура наружного воздуха, некоторые дефекты в спусковом устройстве (выбоины, бугры и пр.), недостаточная насалка, оказывают гораздо большее влияние на увеличение коэффициента трения, чем при применении сплошных полозьев. «Полагал бы необходимым,- заканчивал рапорт Михайлов,- в спусковое устройство для крейсера «Адмирал Корнилов», спуск которого предполагается в сентябре 1916г., внести поправки, а именно, сделать полозья из отдельных кусков, собранных впритык друг к другу непрерывно от кормы в нос на таком протяжении, чтобы к моменту всплытия крейсера часть полозьев все время оставалась над порогом спускового фундамента» [216].
После спуска крейсера «Адмирал Лазарев» контр-адмирал Данилевский, проанализировав вместе с представителями заводов ход постройки кораблей, к очередной раз сообщил в ГУК «окончательные» сроки готовности легких крейсеров: «Адмирал Нахимов» – март 1917 г., «Адмирал Лазарев» – сентябрь 1917 г., «Адмирал Корнилов» – май 1918 г., «Адмирал Истомин» – июль 1918 г.
Дальнейший ход строительства легких крейсеров для Черного моря в августе 1916 г. рассматривался в ГУК. Помощник морского министра утвердил новые сроки готовности, но по согласованию с командующим Черноморским флотом отнес легкие крейсера к судам второй очереди. В первую очередь на Николаевских заводах надлежало строить линейный корабль «Император Александр III» и эскадренные миноносцы типа «Новик» [217].
Параллельно с достроечными работами на крейсере «Адмирал Лазарев» техническое бюро «Руссуда» продолжало выпускать детальные чертежи легкого крейсера. Иногда установка и монтаж тех или иных устройств и систем на корабле опережали утверждение в ГУК соответствующих чертежей. Например, цистерны Фрама на крейсерах «Адмирал Лазарев» и «Адмирал Нахимов» были закончены и опробованы на водонепроницаемо ть в сентябре 1916 г., а чертежи расположения деталей цистерн и клапанов были представлены на утверждение только 19 декабря 1916 г. [218].
Продолжались настойчивые попытки увеличения района плавании легких крейсеров. 27 ноября 1916 г. в письме в ГУК контрадмирал Данилевский, чтобы увеличить запас нефти до 897 т, необходимый для обеспечения 16-часового хода со скоростью 29,5 уз и 45-часового хода со скоростью 24,0 уз, предложил использовать дли хранения дополнительного количества нефти междудонное пространство под котельными отделениями, где находилась питательная вода для котлов. «В этом случае, -докладывал Данилевский,- объем междудонных хранилищ нефти увеличится на 88 т, а объем одной из цистерн Фрама будет достаточен для хранения питательной воды» [219] Хранение нефти непосредственно в цистернах Фрама он считал недопустимым, так как они не были рассчитаны на нефтенепроницаемость. Это предложение как наиболее целесообразное было утверждено ГУК. Вообще Данилевский считал, что системы Фрама «не оправдывают надежды изобретателя» тем более что в английском флоте от них отказались. Он предлагал не устанавливать их на двух следующих крейсерах – «Адмирале Корнилове» и «Адмирале Истомине».
В августе 1916 г. с Акционерным обществом электромеханического и телефонного завода «Н. К. Гейслер и К°» был заключен договор на поставку приборов управления артиллерийским огнем. Наряду с традиционными дающими и принимающими приборами (указателями направления цели» прицела и целика) договор предусматривал поставку полуавтоматических приборов, определяющих изменение расстояния (ВИР), текущие значения прицела и целика. Но завод «Н. К. Гейслер и К°» не успел выполнить этот заказ. Характерно, что по мере усложнения систем управления артиллерийским огнем их стоимость начинает занимать все большее место в общих затратах на постройку корабля. Так, система приборов управления артиллерийским огнем (ПУАО), заказанная для легких крейсеров, должна была обойтись заводу немногим менее 200 тыс. руб. на каждый корабль [220].
Прочитали книгу? Предлагаем вам поделится своим впечатлением! Ваш отзыв будет полезен читателям, которые еще только собираются познакомиться с произведением.
Оставить комментарий
-
Вера Попова27 октябрь 01:40
Любовь у всех своя-разная,но всегда это слово ассоциируется с радостью,нежностью и счастьем!!! Всем добра!Автору СПАСИБО за добрую историю!
Любовь приходит в сентябре - Ника Крылатая
-
Вера Попова10 октябрь 15:04
Захватывает,понравилось, позитивно, рекомендую!Спасибо автору за хорошую историю!
Подарочек - Салма Кальк
-
Лиза04 октябрь 09:48
Роман просто супер давайте продолжение пожалуйста прочитаю обязательно Плакала я только когда Полина искала собаку Димы барса ♥️ Пожалуйста умаляю давайте еще !))
По осколкам твоего сердца - Анна Джейн
-
yokoo18 сентябрь 09:09
это прекрасный дарк роман!^^ очень нравится
#НенавистьЛюбовь. Книга вторая - Анна Джейн


